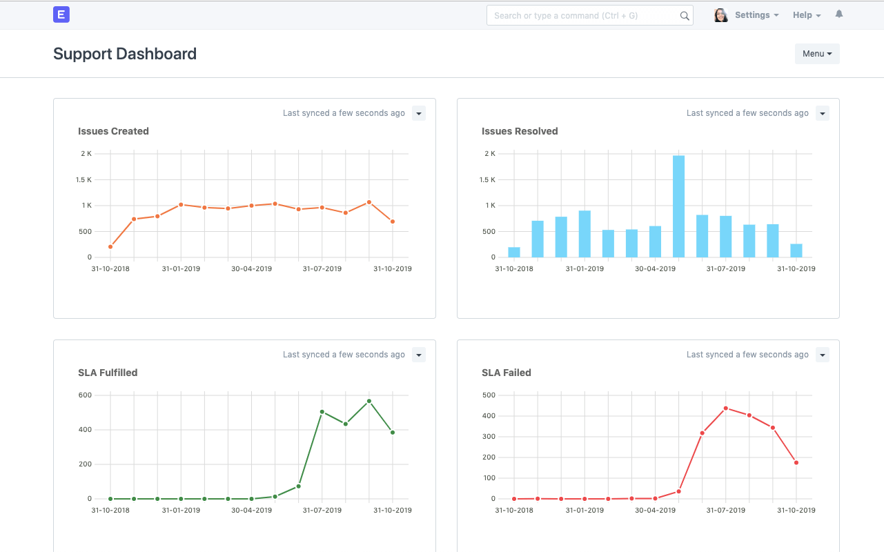
Level Up With Real-Time Insights

ERPNext includes configurable dashboards to help you streamline service issues. Real-time insights help you identify bottlenecks and implement best practices faster in your SaaS help desk.

open source saas help desk dashboard

Omnichannel Interactions

Don't miss support calls from your customers. ERPNext makes it easy to convert all interactions into data so your support team doesn't have to juggle between apps. With Call Popup, you can receive live notifications of incoming calls on your desktop. You can also turn emails in your inbox into tickets with this SaaS help desk software.

Read More →

Omnichannel Interactions
Automate Ticket Assignments

Automate Ticket Assignments

Reduce overhead of manual work by setting up assignment rules (such as round robin or load balancing) to automatically assign tickets among the team. This leaves more time to respond to customers, empowering your SaaS help desk to meet commitments on time.

Team Excellence

Collaborate to address support tickets with multiple assignments or mentions. ERPNext includes out-of-the-box reports to monitor the performance of your support team and analyze ticket traffic (including open and closed tickets).

Read More →

Team Excellence

Service Level Agreement

Personalize your customer experience with SLAs (for your support policy, response and resolution times, etc) based on the expectations you set with customers. You can track fulfillment or failures to improve your support process.

open source saas help desk - Service Level Agreement

Customer Portal

Level up your customers' interaction with your system and boost customer experience. Your clients can track the status of their issues and your team's correspondence in ERPNext's Issue Portal. Just invite customers as users in your ERPNext account and let them reap the benefits of full transparency — opening sales orders, tracking shipments via delivery note status, raising issue tickets, and tracking resolution details.

Read More →

Customer Portal
Knowledge Base

Knowledge Base

Reduce ticket load by creating crisp help articles and FAQs, so that your service team can work on the complex issues that need their attention. This not only expands your knowledge base, but also empowers your customers to find solutions without having to wait for an agent.

Scheduling Maintenance Visits

Using the Maintenance Schedule feature, you can avoid missing service maintenance visits. Log the employee and work done in each visit and capture customer feedback, all with a single click.

Read More →

Scheduling Maintenance Visits